eDISP: Electronic Dispensing
Comprehensive ART Dispensing & Patient Management
A complete tool for ART programs that registers patients, manages appointments, tracks dispensary stock, and generates automated reports for national-level decision making.
Powering National Health in Benin
eDISP is the backbone of ART patient management and dispensing across the Republic of Benin. It currently connects remote clinics directly to national decision-makers, ensuring no patient is left behind.
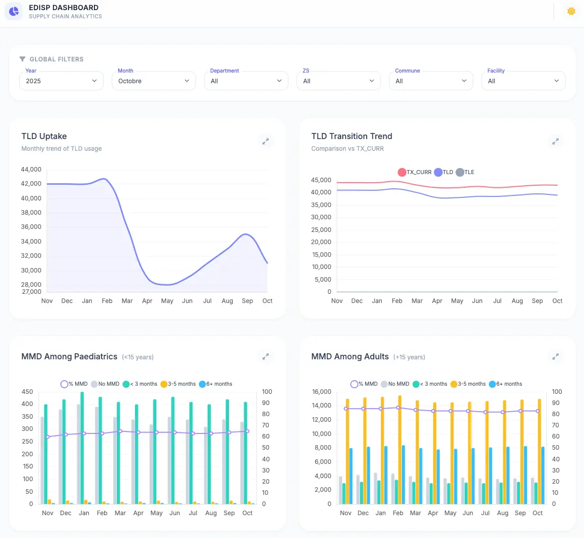
See eDISP in Action
System Capabilities
Designed for low-resource clinics where data is often managed through paper or Excel, eDISP brings structure, accuracy, and ease of use.
Patient Management
Comprehensive registration and profile management for ART patients, ensuring continuity of care and accurate history tracking.
Dispensing & Stock
Tracks dispensary stock levels in real-time. Automatically deducts inventory upon patient dispensing to prevent stockouts.
Appointment & Follow-up
Manages patient appointment schedules and tracks "lost to follow-up" cases, improving retention in ART programs.
Lab Information
Stores and tracks viral load and CD4 count results, linking clinical outcomes directly to dispensing records.
Automated Reporting
Generates standard national reports with one click, eliminating manual aggregation errors and saving days of administrative work.
Central Sync
Capable of working offline in remote clinics and syncing data to a central national server when connectivity is available.
Dashboards in eDISP
Visualizing patient outcomes, supply chain integrity, and facility performance at every level of the health system.

Real-time dashboard on major ART program indicators

Status of Multi-Month-Dispensing

Live stock status of ARV products and Lab commodities
